Description
Upgrades to AMB from LMB
--
For one file, or thousands
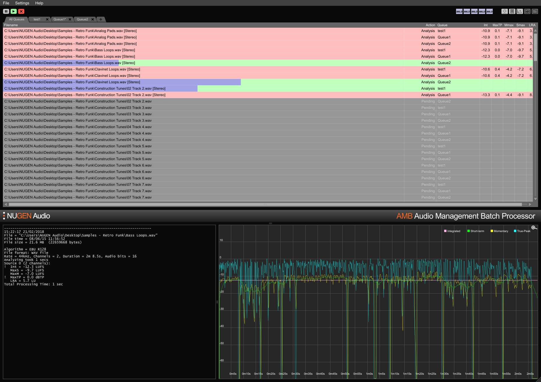
AMB is a modular application for Windows and OSX that enables post production facilities to speed up workflows significantly for a range of different tasks, including upmixing and loudness management.
AMB provides unprecedented power and control using threaded algorithm processing and multiple processing threads that are addressable for parallel file and queue handling.
Typically over 100x real-time
Multiple file formats supported
Scalable modular architecture
Loudness and upmix options
Automated log generation

